Tionscadal Campas Glas Hong Cong do Bhunscoileanna agus Meánscoileanna
Baile / Tionscadail / Tionscadal Campas Glas Hong Cong do Bhunscoileanna agus Meánscoileanna

Tionscadal Campas Glas Hong Cong do Bhunscoileanna agus Meánscoileanna

Tá sé mar aidhm ag Tionscadal Campais Ghlas Hong Cong, arna thionscnamh ag roinn rialtais áitiúil, os cionn 500 bunscoil agus meánscoil i Hong Cong a athrú go campais atá neamhdhíobhálach don chomhshaol. Le infheistíocht iomlán de níos mó ná 100 milliún RMB, díríonn an tionscadal ar athchóirithe atá tíosach ar fhuinneamh. Baineann sé le monatóireacht agus bainistiú a dhéanamh ar ídiú fuinnimh ualaí éagsúla laistigh de scoileanna, mar oiriúntóirí aer agus soilsiú sna seomraí ranga, chomh maith le ciorcaid i suanliosanna agus foirgnimh eile. Is é an sprioc timpeallachtaí oideachais atá inbhuanaithe agus tíosach ar fhuinneamh a chruthú a laghdóidh astuithe carbóin agus a íslíonn costais oibriúcháin.

Tionscadal Campas Glas Hong Cong do Bhunscoileanna agus Meánscoileanna

Suíomh an Tionscadail: Hong Cong, an tSín

Déan Teagmháil Linn
  • Forbhreathnú ar an Tionscadal
  • Réitigh agus Táirgí Gaolmhara

    Réitigh:
    Táirgí:
    Bainistíocht Éifeachtúlachta Fuinnimh Méadar Fuinnimh Trí Chéim ADL400 AC Méadar Fuinnimh Ilfheidhmeach ADL3000-E AC
    Réiteach Bainistíochta Fuinnimh IoT
    AKH-0.66/K 5A Trasfhoirmeoir Reatha Aonad Tarchuir Sonraí Cliste AWT100



    custo m er Péine Poi nts

    Monatóireacht ar Thomhaltas Fuinnimh: Ní raibh monatóireacht agus bainistíocht éifeachtach ar úsáid fuinnimh ag scoileanna, mar oiriúntóirí aer agus soilsiú sna seomraí ranga, chomh maith le ciorcaid i suanliosanna agus foirgnimh eile.
    Costais Ardfhuinnimh: Bhí costais arda um thomhaltas fuinnimh le sárú ag scoileanna, gan aon bhealach soiléir chun trealamh agus iompar amú fuinnimh a aithint agus a rialú.
    Easpa Cinnteoireacht-Thiomanta ag Sonraí: Bhí deacracht ann tuarascálacha ar thomhaltas fuinnimh a ghiniúint chun cinntí agus bearta coigilte fuinnimh a threorú.


    Réiteach Acrel

    Chuir Acrel réiteach cuimsitheach bainistíochta fuinnimh ar fáil, lena n-áirítear comhpháirteanna crua-earraí agus bogearraí:
    Crua-earraí:
    Méadair Fuinnimh Ilchainéil ADF400L: Is féidir leis na méadair seo suas le 12 thomhas trí phas nó 36 tomhas rochtana díreach aon phas nó 12 thomhas trí phas a thomhas trí chlaochladáin reatha. Tá siad bail ar fónamh orthu as a n-ardchruinneas, suiteáil láraithe, bainistíocht láraithe, agus solúbthacht suiteála ard.
    Geata Cliste AWT100: Aonad Aistrithe Sonraí, tacaigh le cumarsáid 4G/WiFi/Ethernet/LoRa/LoRaWAN
    Bogearraí:
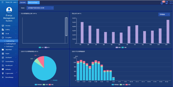
    Ardán Acrel IoT EMS: Soláthraíonn an t-ardán monatóireacht agus anailís fíor-ama ar shonraí tomhaltais fuinnimh.
    Tacaíonn sé le giniúint tuarascálacha ar thomhaltas fuinnimh, ag tairiscint tacaíocht sonraí do bhainistíocht scoile chun cinntí eolasacha coigilte fuinnimh a dhéanamh.



    Torthaí agus Buntáistí an Tionscadail

    • Feabhsú Éifeachtúlachta Fuinnimh: Trí mhonatóireacht agus anailís a dhéanamh ar shonraí faoi ídiú fuinnimh, is féidir le scoileanna trealamh agus iompraíochtaí cur amú fuinnimh a shainaithint, rud a chumasóidh bearta spárála fuinnimh spriocdhírithe agus feabhas a chur ar éifeachtúlacht fuinnimh.
    • Laghdú Costas: Cuidíonn an réiteach le costais fuinnimh a laghdú, ag baint amach oibríochtaí níos inbhuanaithe do scoileanna.
    • Cinnteoireacht Sonraí-tiomáinte: Soláthraíonn tuarascálacha an ardáin ar ídiú fuinnimh tacaíocht sonraí luachmhar do bhainistíocht scoile chun cinntí eolasacha coigilte fuinnimh a dhéanamh.
    • Buntáistí Comhshaoil: Laghdaíonn tomhaltas fuinnimh astuithe carbóin, ag cur le cosaint an chomhshaoil agus ag ailíniú le spriocanna thionscnamh an champais ghlais.


    Suiteáil Flied:

    ADF on site

Acrel Co., Teo.